Skip to main content
Version: v1.7

Prometheus

CrowdSec can expose a prometheus endpoint for collection (on http://127.0.0.1:6060/metrics by default). You can edit the listen_addr in config.yaml to allow an external Prometheus to scrape the metrics.

The goal of this endpoint, besides the usual resources consumption monitoring, aims at offering a view of CrowdSec "applicative" behavior :

  • is it processing a lot of logs ? is it parsing them successfully ?
  • are a lot of scenarios being triggered ?
  • are a lot of IPs banned ?
  • etc.

All the counters are "since CrowdSec start".

Metrics details

Scenarios

  • cs_buckets : number of scenario that currently exist
  • cs_bucket_created_total : total number of instantiation of each scenario
  • cs_bucket_overflowed_total : total number of overflow of each scenario
  • cs_bucket_underflowed_total : total number of underflow of each scenario (bucket was created but expired because of lack of events)
  • cs_bucket_poured_total : total number of event poured to each scenario with source as complementary key
example
#2030 lines from `/var/log/nginx/access.log` were poured to `crowdsecurity/http-scan-uniques_404` scenario
cs_bucket_poured_total{name="crowdsecurity/http-scan-uniques_404",source="/var/log/nginx/access.log"} 2030

Parsers

  • cs_node_hits_total : how many times an event from a specific source was processed by a parser node :
example
# 235 lines from `auth.log` were processed by the `crowdsecurity/dateparse-enrich` parser
cs_node_hits_total{name="crowdsecurity/dateparse-enrich",source="/var/log/auth.log"} 235
  • cs_node_hits_ko_total : how many times an event from a specific was unsuccessfully parsed by a specific parser
example
# 2112 lines from `error.log` failed to be parsed by `crowdsecurity/http-logs`
cs_node_hits_ko_total{name="crowdsecurity/http-logs",source="/var/log/nginx/error.log"} 2112
  • cs_node_hits_ok_total : how many times an event from a specific source was successfully parsed by a specific parser

  • cs_parser_hits_total : how many times an event from a source has hit the parser

  • cs_parser_hits_ok_total : how many times an event from a source was successfully parsed

  • cs_parser_hits_ko_total : how many times an event from a source was unsuccessfully parsed

Acquisition

Acquisition metrics are split by datasource. The following metrics are available :

Cloudwatch
  • cs_cloudwatch_openstreams_total : number of opened stream within group (by group)
  • cs_cloudwatch_stream_hits_total : number of event read from stream (by group and by stream)
Files
  • cs_filesource_hits_total : Total lines that were read (by source file)
Journald
  • cs_journalctlsource_hits_total : Total lines that were read (by source filter)
Syslog
  • cs_syslogsource_hits_total : Total lines that were received (by the syslog server)
  • cs_syslogsource_parsed_total : Total lines that were successfully parsed by the syslog server

Local API

  • cs_lapi_route_requests_total : number of calls to each route per method
  • cs_lapi_machine_requests_total : number of calls to each route per method grouped by machines
  • cs_lapi_bouncer_requests_total : number of calls to each route per method grouped by bouncers
  • cs_lapi_decisions_ko_total : number of unsuccessfully responses when bouncers ask for an IP.
  • cs_lapi_decisions_ok_total : number of successfully responses when bouncers ask for an IP.

Info

  • cs_info : Information about CrowdSec (software version)

More ways to learn

More ways to learn

Watch a short series of videos on how to observe and monitor CrowdSec.

Learn with CrowdSec Academy

Exploitation with prometheus server & grafana

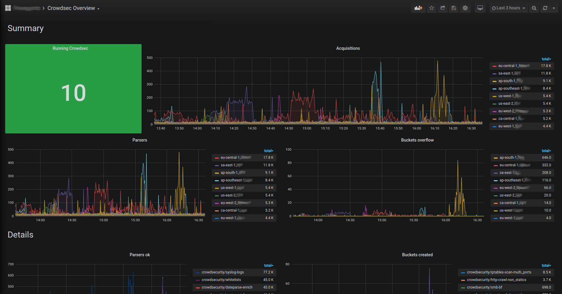
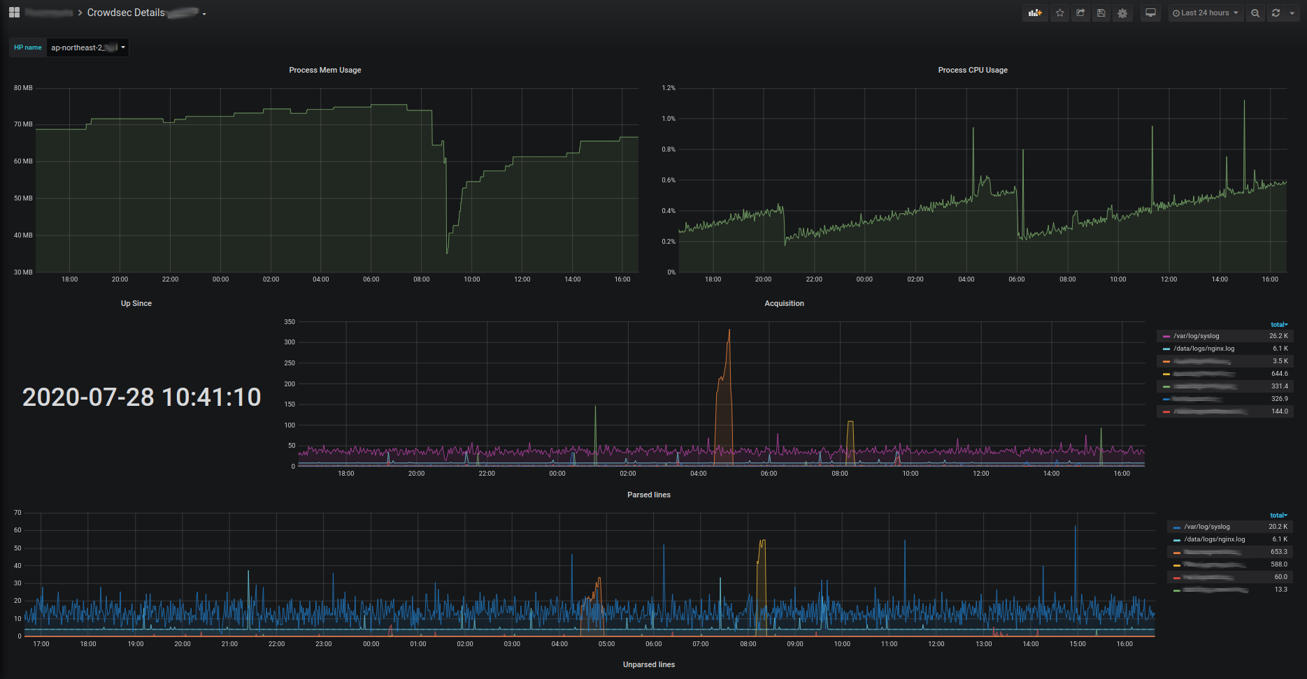
Those metrics can be scraped by prometheus server and visualized with grafana. They can be downloaded here :

Overview

Insight

Details